Explicação da guia Dashboard
Bem-vindo ao CommBilling, a sua solução ideal para gerir a faturação e a conformidade fiscal da UE dentro da sua loja Shopify. Quer esteja a lidar com faturas, a gerir reembolsos ou a sincronizar encomendas, o CommBilling simplifica o processo para que se possa concentrar na gestão do seu negócio. A nossa aplicação foi concebida para lhe dar controlo total das suas necessidades de faturação, facilitando e tornando intuitivo manter a conformidade com as regulamentações de IVA europeias.
O separador Painel de Controlo no CommBilling é o seu centro de controlo principal para gerir a faturação, faturas e encomendas dentro da sua loja Shopify. Aqui está uma visão detalhada de cada secção dentro do separador:
1. Secção de Boas-Vindas

Quando abrir o separador Painel de Controlo pela primeira vez, será recebido com uma secção de boas-vindas que apresenta o CommBilling. Esta secção fornece uma visão geral rápida da aplicação e de como ela o ajuda a manter a conformidade com as regulamentações fiscais da UE. Foi concebida para lhe dar confiança ao saber que os seus processos de faturação estão em boas mãos, com todas as funcionalidades prontamente acessíveis para uma gestão de encomendas eficiente.
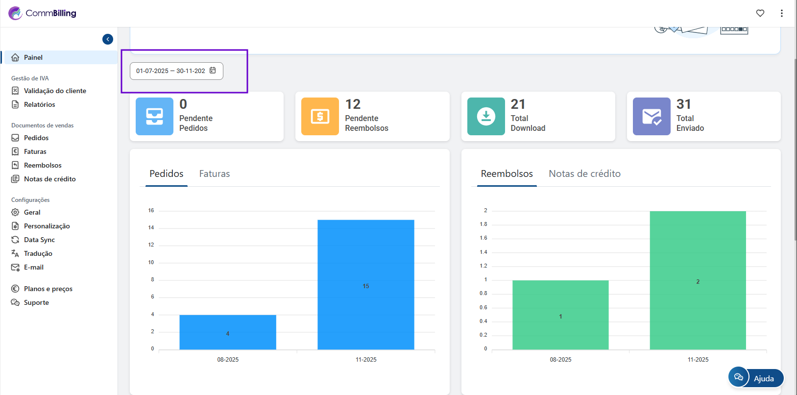
2. Filtro e Estatísticas

O separador Painel de Controlo também oferece uma função de Filtro, permitindo-lhe visualizar dados específicos num intervalo de datas selecionado. Esta funcionalidade é útil para rever o desempenho da faturação durante um período de tempo específico.
Além disso, o painel de controlo fornece uma visão geral em tempo real de estatísticas chave, incluindo:
- Encomendas Pendentes: Exibe o número de encomendas que ainda precisam de ser processadas, seja para gerar uma fatura ou lidar com um reembolso.
- Reembolsos Pendentes: Exibe o número de reembolsos que ainda precisam de ser processados.
- Total de Downloads: Acompanha quantas vezes descarregou documentos de venda (faturas, etc.).
- Total Enviado: Reflete o número total de faturas e outros documentos de faturação enviados aos seus clientes por e-mail.
Esta visão geral ajuda-o a avaliar rapidamente o estado da faturação da sua loja e a priorizar ações.
3. Secção de FAQ

A secção de FAQ fornece acesso rápido a perguntas frequentes, artigos e guias. Aqui, encontrará soluções para problemas comuns, dicas sobre como maximizar as funcionalidades do CommBilling e conselhos de resolução de problemas. Esta secção é constantemente atualizada para garantir que tem o suporte de que necessita ao seu alcance.
4. Registo de Atividades

O Registo de Atividades oferece um registo detalhado de todas as atividades realizadas no CommBilling. Desde a geração de faturas até à edição de modelos de documentos, todas as ações são registadas. Isto facilita o acompanhamento das alterações efetuadas e por quem, dando-lhe visibilidade total das suas operações de faturação. É especialmente útil para fins de auditoria e revisão de ações em caso de problemas.
5. Registo de Histórico de E-mail

O Registo de Histórico de E-mail permite-lhe monitorizar todos os e-mails enviados relacionados com a faturação, incluindo faturas, notas de crédito e lembretes de pagamento. Pode acompanhar o estado de cada e-mail (por exemplo, enviado, entregue, falhado) e garantir que os seus clientes recebem os seus documentos de faturação a tempo. Esta secção dá-lhe tranquilidade ao fornecer um registo de comunicação completo entre si e os seus clientes.
Ao utilizar totalmente o separador Painel de Controlo, terá tudo o que precisa para gerir a faturação da sua loja de forma eficiente e com confiança. Este centro central fornece informações claras sobre a sua faturação, gestão de encomendas e processamento de documentos, garantindo operações tranquilas e satisfação do cliente.